O WSO entrega visibilidade total do que acontece nos computadores da sua equipe — sites, apps, alertas, riscos e produtividade — tudo em tempo real, com relatórios claros e alertas inteligentes.
O que o WSO te entrega na prática — todos os dias
A plataforma que dá visibilidade total da operação e mantém sua empresa protegida, eficiente e produtiva.
Tudo o que acontece nos computadores da sua equipe — sem delays, sem pontos cegos.
Identifique riscos invisíveis que podem gerar perdas, falhas operacionais e vazamentos de dados.
Sem achismos: dados concretos sobre quem produz, quem dispersa e como melhorar o time.
Controle total sobre o ambiente digital da empresa — com regras que funcionam sozinhas.
Veja exatamente por que empresas sérias escolhem o WSO.
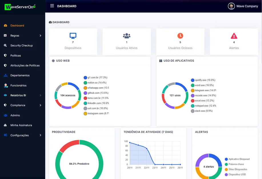
O WSO entrega visibilidade total do trabalho da sua equipe — mostrando, em tempo real, telas, apps, sites, foco, produtividade e riscos operacionais. Com isso, você toma decisões melhores, corrige desvios antes que virem prejuízo e aumenta a performance do seu time com clareza e precisão.
Acompanhe, ao vivo, tudo o que acontece na operação.
O WSO mostra produtividade real por setor e colaborador, identificando gargalos, tempo ocioso, distrações e oportunidades de melhoria imediata.
Garanta que todos trabalhem dentro das políticas e padrões da empresa.
O WSO monitora acessos, atividades e comportamentos, identifica violações de normas internas e gera alertas automáticos para manter sua operação segura, alinhada e em conformidade.
O WSO identifica acessos indevidos, ações anormais, ameaças internas e atividades que colocam a empresa em risco — com alertas automáticos e registros completos para auditoria.
Descubra onde sua equipe está gastando tempo — e onde está perdendo dinheiro.
O WSO mostra produtividade real por setor e colaborador, identificando gargalos, tempo ocioso, distrações e oportunidades de melhoria imediata.
Porque nenhuma outra ferramenta entrega tanta visibilidade, segurança e controle sobre a operação — tudo em um único painel corporativo.
Sim — o WSO revela, em tempo real, telas, apps, sites, janelas ativas, comportamento digital e produtividade.
Você vê exatamente o que está acontecendo, sem depender de relatórios manuais ou achismos.
O sistema identifica ações suspeitas, acessos perigosos, violações de políticas, conexões USB não autorizadas e comportamentos fora do padrão.
Tudo gera alertas automáticos, permitindo agir antes que vire um prejuízo real.
Sim — ele mostra onde o tempo está sendo gasto, quem está performando, quem está ocioso, quais apps atrapalham e quais atividades geram resultado.
Você tem produtividade real medida no detalhe, não “sensação” de produtividade.
Totalmente.
O WSO automatiza auditoria, compliance, monitoramento e performance — tudo centralizado em um único painel.
Menos trabalho manual. Mais controle. Decisões mais inteligentes.
Transforme sua operação com o WSO — hoje mesmo.
Monitore seus times, identifique riscos críticos e maximize a produtividade — tudo centralizado em um só painel.
©2026, All Rights Reserved by Wave Software